
Um portal dinâmico, completo e acessível para o cidadão acompanhar a rotina de cada unidade de saúde. O Portal Transparência Rede Pública de Saúde já está disponível, em Rio Brilhante.
A ferramenta faz parte do plano de ação lançado pelo Governo Municipal, que é informatizar o trabalho desenvolvido pela Secretaria de Saúde.
Pela primeira vez em sua história, o município investe em tecnologia ao integrar os serviços prestados e principalmente divulgar os dados em tempo real.
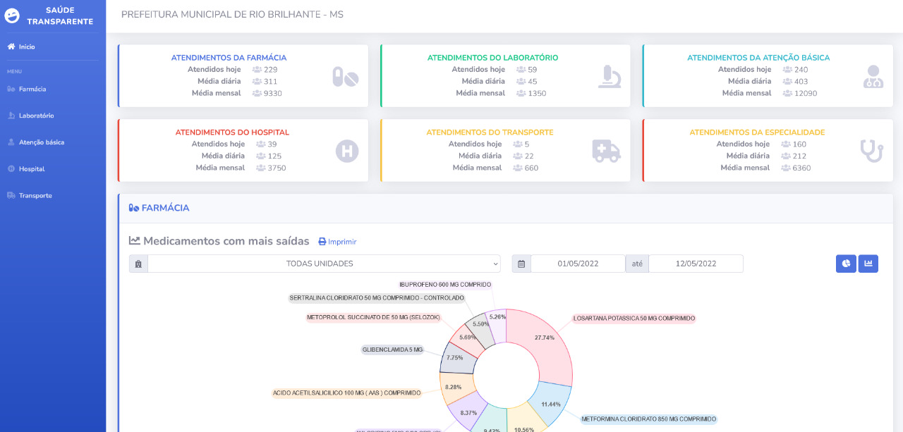
O Portal pode ser acessado por meio do site oficial do Governo Municipal, no endereço https://riobrilhante.ms.gov.br/, onde o internauta acompanhará todos os atendimentos realizados pela Farmácia, Laboratório, Atenção Básica, Hospital e Transporte.
As informações são disponibilizadas para conhecimento do cidadão de diversas formas como em gráficos que mostram. por exemplo, os medicamentos com mais saídas, exames mais realizados, atendimentos mensais, viagens por cidades, entre outros dados.
O portal é uma ferramenta que permita ao cidadão, de forma cada vez mais eficiente, fiscalizar e acompanhar os atendimentos prestados pela Secretaria de Saúde.
O Governo Municipal reforça o seu compromisso de trabalhar com seriedade e transparência ao facilitar a divulgação das informações.
